首页 >> 新闻中心

基于边缘AI的危化品安全生产智能预警解决方案

boya 3900 2024-03-21
随着我国对企业安全生产进一步加强监管,“坚决遏制特别重大安全事故,提升防灾减灾救灾能力,安全生产意识”已经成为企业自查、整改、监管的重中之重。



众多危险化学品安全生产事故的发生,大多是由于监管工作、设备检修、作业流程的管理失位,因此,通过现代化手段搭建一套高效智能的安全生产监管平台,将安全生产的风险降到最低,切实堵住安全漏洞,已经成为能源化工企业生产与管理中的当务之急。

为提升危化品生产企业的风险预警能力,深圳市奔迈科技有限公司(简称“奔迈科技”)与应急管理部中国安全生产科学研究院(简称:安科院)共同研发了基于边缘AI+视频监控+云平台的安全生产风险预警与管控系统。


据了解,该安全生产风险预警与管控系统由AI边缘云计算服务器、AI物联网摄像机,和物联网管理中台组成。用户可通过网页进行远程集群管理,能同时处理多个设备预警信息,可远程配置和浏览设备数据,每个设备可独立工作,能实现一次快速安装,远程集群运维,可根据用户需求添加AI告警规则,例如烟雾、火焰识别、危险行为预警、人员管理、机动车管理等,该产品除了在危化品生产预警应用以外,可应用于各个行业,如煤矿、学校、医院、小区、加油站、智慧城市等,能快速智能化改造已有的监控系统,目前已在世界范围内全面推广,得到众多客户的认可。

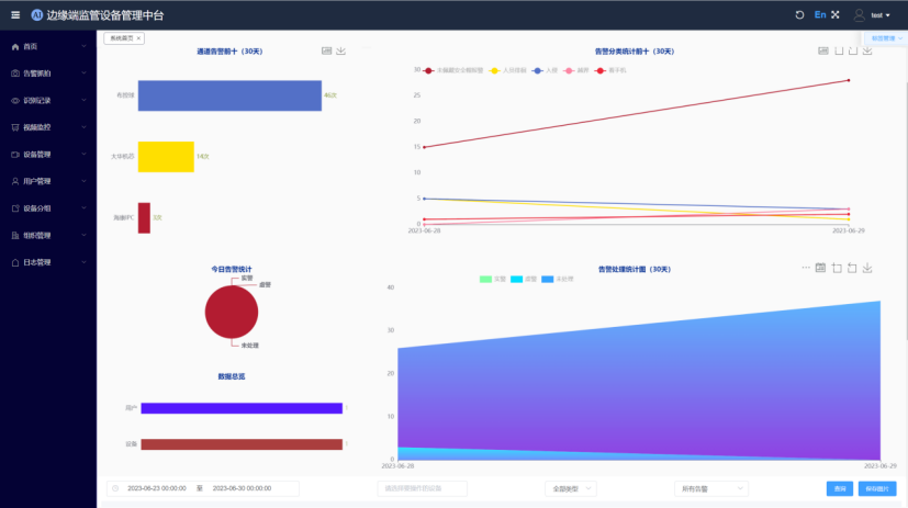
【M51C管理平台】

奔迈科技的AI物联网管理中台——M51C管理平台是一套成熟的可视化物联网管理平台,该中台可以管理公司自主研发的所有产品,包括AI摄像机、AI边缘服务器、AI边缘一体机等产品。功能主要包括:用户管理、设备管理、视频调度管理、抓拍告警消警管理、AI算法训练、优化部署,云存储等功能。




系统基于互联网技术、分布式部署,可以快速小规模部署管理几十到几百台设备,也可以大规模部署,管理几千到几万台设备,可以适合各种不同层级的项目需求。

系统也可以完全私有化部署,作为各种不同应用系统的底层支撑平台。

从应用角度来看,该管理中台主要用于管理AI边缘服务器、AI摄像机等设备的接入、远程控制、告警、消警、参数设置、推流等。其中,AI物联网管理中台又分为用户端和管理端,用户端主要是用户管理自己的设备,而管理端是用于管理所有的设备。

【硬件产品】

奔迈科技所有硬件产品已经过各种不同的项目实践检验,稳定可靠服务于各种不同的行业应用,并且可以与公司的管理中台紧密配合使用,也可以方便对接到第三方平台,应用灵活,是差异化项目的不错选择。

1.AI边缘计算服务器

AI边缘计算服务器是一款低功耗、高性能的通用边缘AI服务器产品,集成视频接入、AI抓拍、报警识别于一体。其功能包括:最大16路1080P视频接入、视频解码、AI分析、告警抓拍、人脸识别、车牌识别、视频编码存储等,可用于小路数实时视频AI分析场景,比如小型化工厂、智慧工地、智慧小区改造等。

主要优势:


  • 满载功耗5瓦,完全无风扇设计,适应环境强,节能;
  • 内置60多种算法可以满足大部分使用场景,无需另外购置算法;
  • 嵌入式Linux纯C/C++架构设计,每路视频可以同时进行10个以上的算法的运算;
  • 可扩展性强,系统存储空间和内存足够大,为后续算法扩展预留空间,可以为客户定制特定场景算法;
  • 专业版支持双千兆双百兆网口,支持双SIM卡,支持WiFi连接,支持RS485、IO等各种物联网数据接入。




2.AI边缘一体机

AI边缘一体机用于多路实时视频AI分析场景,比如大型化工厂、工业园区、政府监管平台建设等。

做为边缘一体化平台的核心设备,边缘一体机系统硬件和软件组成分别为:硬件(通用系统模块CPU+GPU,NPU运算模块,物联网数据接入模块,数据加密模块)和软件(管理服务,视频接入服务,AI智能分析服务,物联网数据接入服务,告警二次处理、上报分发服务,数据加密解密服务)。

① 硬件:边缘存算一体机

边缘存算一体机,标准1~4U机箱,最大支持Nx16路AI,可支持32~300路AI分析,物联网数据接入,最大可以支持8个盘位的硬盘存储海量告警信息。


②软件系统:AI边缘服务器可以做为边缘一体机的AI服务节点,由边缘一体机管理中心统一管理。

3.AI物联网摄像机

AI摄像机系列产品是智能型多功能IP摄像机,可提供各种不同像素、不同形态的摄像机产品,包括球机、枪机、布控球、红外热成像、车载一体机等等。

配合AI物联网平台,AI摄像机能完善地应用于各行业需要互联网监控的场合,同时可以采集各种物联网数据,具备摄像机前端AI识别功能,比如烟雾、火焰、电动车、自行车、工作服、安全帽、人脸抓拍、人形抓拍、车牌抓拍、车形抓拍等。同时也开发了配套的太阳能MPPT供电系统,可实现远程电量显示和电源控制。

值得一提的是,奔迈科技所有AI物联网摄像机可以通过物联网系统管理中台直接管理,包括远程控制、参数设置、物联网数据、AI识别抓拍数据、云存储等。同时,AI摄像机的算法可以定制,系统可以直接远程更新,持续优化。

目前,奔迈科技的AI物联网摄像机支持GB28181等标准协议,已对接电力、公安平台。


面向未来,奔迈科技将继续保持高度的热情与专注,利用AI赋能的“互联网+物联网+AI视频”系统解决方案,致力于在全国各地开展更多的工业互联网实践,为工业互联网落地作出扎实的贡献。

2024年3月22日,2024大湾区(惠州)危化品行业安全管理技术论坛将在惠州翡翠山华美达酒店举办。届时,深圳市奔迈科技有限公司总经理李大帅将出席并发表《边缘计算服务器系统在危化品安全生产的实践》的主旨演讲,欢迎到场聆听!

【公司简介】

深圳市奔迈科技有限公司成立于2007年,是一家专注并精通于将基于嵌入式边缘计算的机器视频算法与端、边、云各类硬件有机结合,从算法、嵌入式系统、硬件设计到软件系统平台,拥有整套自研产品体系的企业,2016年成功通过国家级高新技术企业,2022年通过深圳市专精特新企业资质认定。

企业成立以来,通过应急管理、化工、电力、公安、消防、文化、水利、农业等2000多个项目的实际应用,已成长为一站式服务于众多行业,并为各行业进行AI赋能的“互联网+物联网+AI视频”落地型系统解决方案提供商。

主要产品包括 16路物联网微型AI边缘服务器、32路~200路AI边缘一体机,便携式移动AI布控球,各种物联网AI摄像机,以及和产品配套的AI物联网系统管理中台。公司所有的产品硬件、软件、算法、管理平台全部自主研发。由于除了外壳以外,软硬件都自主研发,可以为合作伙伴做全方位的定制支持。产品已经在众多应用场景下发挥着作用。